How to find the frequency

Hi,
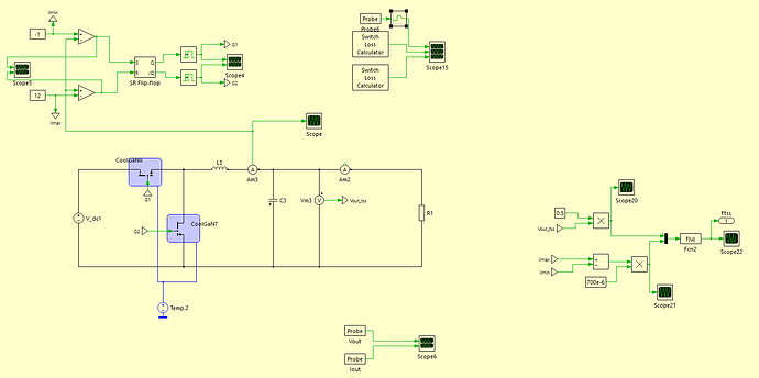
I’m working on a simulation of Hysteresis Current Control for a DC/DC Buck Converter.

In the Hysteresis Current Control, I’m trying to simulate the GaN losses ( both switching und conduction losses) but I’m not sure at which frequency the Buck Converter is operating. I tried to determine the frequency (see below), but I don’t know how to use the signal (Ftss) as a parameter in the “Switch Loss Calculator” block.

My goal is to determine the correct switching frequency for any current limit (Ilmax, Ilmin), and use it as the Averaging Time in the “Switch Loss Calculator” and in the “Periodic Average” block.

Thanks für any advise.

Current_Controll.plecs (51.9 KB)

Hello,

Unfortunately I could not run your simulation as is because the CoolGan is a custom component. I replaced them with something else I had on my side.

I’m sure you can come up with a more elegant solution but here is what I did:

  • look at the demo model: LLC Variable Frequency Resonant Converter. That model has a variable impulse and conduction loss block that you could potentially use for your application

  • the switching loss needs the switching frequency so I put in a very rough calculation. I’m sure you can come up with something more elegant. Here is a screenshot of it. You need the saturation block to prevent a divide by zero (you only need min period which I set to period for 500kHz. don’t need a max period though - it could be set to infinite):

anyway hope this helps!

Here is the updated model. Let me know if you come up with something more elegant. Would be interesting to see!

Current_Controll.plecs (97.1 KB)

Hello Munadir,

Thank you very much for your comments, it is very helpful.